Continuous Intelligence Platform for Software Development Optimization
Sumo Logic’s Continuous Intelligence Platform™ for Software Development Optimization enables development teams to continuously benchmark and optimize their software delivery performance by automatically correlating data across Jira, Bitbucket, Opsgenie and the rest of your DevOps tools.
 
 Your favorite Atlassian products integrate with Sumo Logic’s Continuous Intelligence Platform™
Continuous Intelligence Platform for Software Development Optimization
Real-time analytics across Jira, Bitbucket and Opsgenie setup in minutes to provide actionable insights to help your teams collaborate more effectively & release secure, high quality code faster.
 
 Setup insights in minutes
Benchmark performance against the industry-leading DevOps and Research Assessment (DORA) metrics and drill down into actionable insights to improve software delivery performance. Leveraging data from Jira, Bitbucket and Opsgenie, Sumo Logic enables users to visualize these key metrics to continuously improve their capabilities and performance.
Get an at-a-glance view of the current state of planning and development processes.
Your team can easily identify critical metrics around issues, regression and sprints, measure and track progress of open/closed issues over time, and audit administrative activity. Automatically create issues in Jira from Sumo Logic based on alerts or during real-time monitoring.
 
  
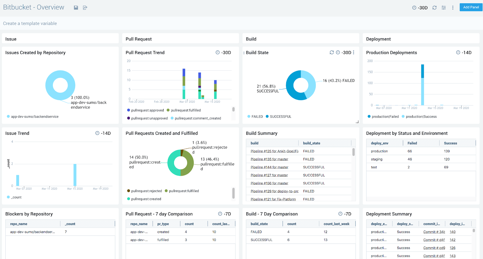
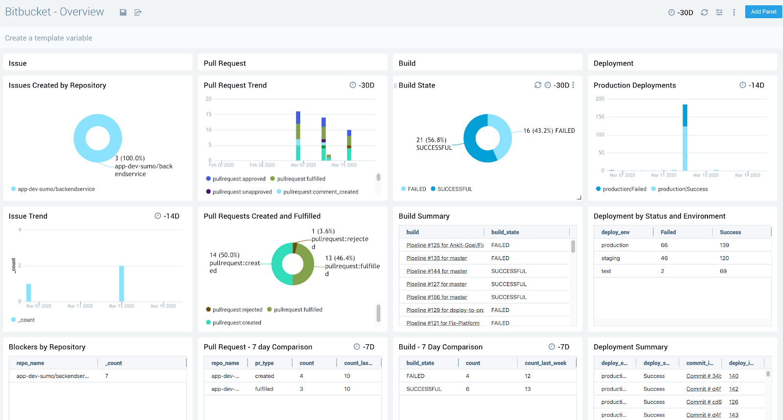
 Monitor and optimize development activities and secure code earlier in the software development lifecycle.
Instantly review commit, branch, and pull request health to optimize team performance. The Sumo Logic platform automatically monitors code review, commit, build, and deploy activities to derive precise software delivery performance metrics.
Enable collaboration and keep teams updated
Visualize trends and patterns of alert resolution statistics over time and understand which teams and alert sources need the most improvement.
Automatically escalate issues by creating alerts in Opsgenie based off of data ingested across the entire atlassian data plane and your software delivery pipeline. Quickly identify bottlenecks that slow down issue resolution.
 
  
 View the Solution
See how to get started with the Software Development Optimization Solution
Learn More
Hear how organizations can leverage operational data across Atlassian products to securely release high-quality code faster.
Partner with Sumo Logic
Learn more about how to build solutions with Sumo Logic to drive more value with your customers.
Get started
Learn how to set up cloud integrations across Sumo Logic and Jira, Jira Service Management, Bitbucket, and Opsgenie.